Issue Summary:
My game Ink Game has been experiencing a serious, game-breaking issue where servers randomly crash and shut down unexpectedly. This issue does not appear to be related to memory limits or intentional shutdowns.
Step-by-Step Explanation:
- Players join the game and enter the queue normally.
- Around 14 to 25 minutes into actual gameplay (after starting the game), servers suddenly crash.
- The crashes happen in random bursts—there’s no consistent pattern with:
- Player count
- Memory usage
- In-game actions
When this happens, multiple servers crash in bulk all together within the same window every few minutes.
Technical Info
We receive several shutdown logs at once showing multiple servers shutting down together, with almost no similarities between the servers apart from the timing.
The shutdown always triggers BindToClose, and the shutdown reason is always Enum.CloseReason.Unknown. Memory usage stays well below limits (usually under 1300 MB), and it happens with as few as 2 players or as many as 32 players.
Because there are no common factors aside from these bulk crashes, my development team and I believe this may be a Roblox platform bug.
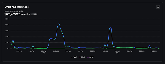
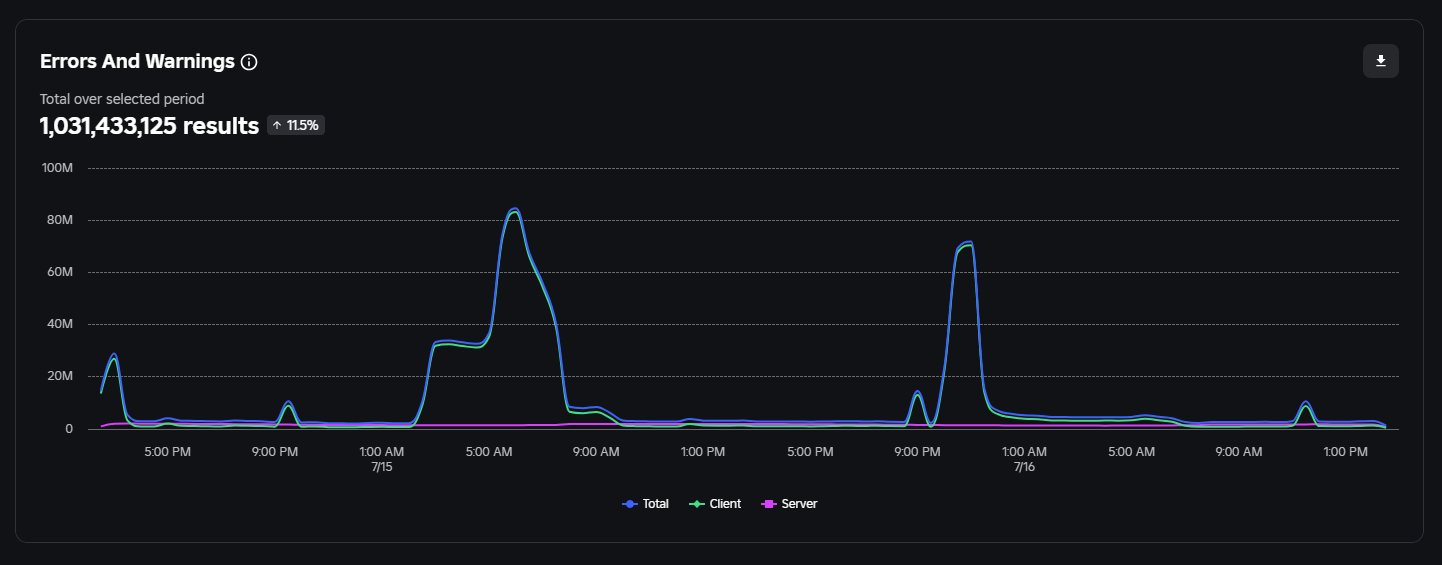
Below is a screenshot of our logs, showing multiple servers crashing around the same time.
Script Used Inside BindToClose (for Logging):
game:BindToClose(function(info)
if info == Enum.CloseReason.Unknown or info == Enum.CloseReason.OutOfMemory or info == Enum.CloseReason.DeveloperShutdown or info == Enum.CloseReason.DeveloperUpdate then
task.spawn(function()
local Statst = game:GetService('Stats')
local Categories = Enum.DeveloperMemoryTag:GetEnumItems()
local PrintAmt = 0
local a, b = nil, nil
for _, v in Categories do
local amt = Statst:GetMemoryUsageMbForTag(v)
if amt >= PrintAmt then
PrintAmt = amt
a = v.Name
b = amt
end
end
local styrng = info.Name
if a then
styrng = styrng.." "..a
end
if b then
styrng = styrng.." "..b
end
if workspace.Values.CurrentGame.Value then
styrng = styrng.." "..workspace.Values.CurrentGame.Value
end
if #Players:GetChildren() < 15 then
for i, v in pairs(Players:GetChildren()) do
if v and v.UserId then
styrng = styrng.." "..v.UserId
end
end
else
styrng = styrng.." "..#Players:GetChildren()
end
if workspace:GetAttribute("SERVERGAMESTARTTICK") then
styrng = styrng.." "..tick() - workspace:GetAttribute("SERVERGAMESTARTTICK")
end
styrng = styrng.." "..Statst:GetTotalMemoryUsageMb()
ServerStorage.PostWebhook:Invoke("GameShutdownLogs", styrng)
end)
end
end)
Additional Notes
This problem happens frequently and appears to be out of our control. We strongly suspect this may be a Roblox platform-level issue since it only affects servers in random bursts with no consistent cause found on our end.
Any investigation or assistance from Roblox engineers would be greatly appreciated.
Game Link:
Expected behavior
The servers should stay up and stable throughout the entire game session, without crashing. Servers are only supposed to shut down when the game ends naturally and I return all players to the lobby.








