Hello Creators,
We are excited to share the release of the new Messaging Service Observability dashboard. This new page on the Creator Dashboard provides real-time visibility into how your Experiences are utilizing the Messaging Service, which is vital for monitoring message traffic and diagnosing potential issues.
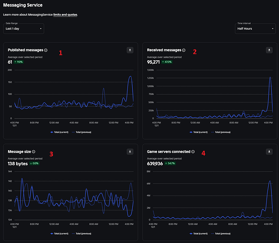
The Messaging Service Insights dashboard features 5 distinct charts to help you track performance:
- Published Messages: This chart tracks the volume of messages being published by your game servers through Messaging Service.
- Received Messages: This tracks the total number of messages your game servers receive from subscribed topics.
- Message Size: This displays the average size of the messages transmitted.
- Game Servers Subscribed: This metric shows the number of game servers actively subscribed to at least one Messaging Service topic.
- Fanout ratio (received messages over published messages): This is the ratio of message consumption against production.
How to Get Started
To access this dashboard, navigate to your Creator Dashboard, select your Experience, and select Messaging Service under the Monitoring section.
We are looking forward to seeing how you use these dashboards as well as what improvements you may need. We have plans to include topic breakdowns, and if you have ideas for other new metrics or data breakdowns, please let us know your use cases and how this would benefit you! We look forward to your feedback as we improve Messaging Service and Observability tools.


