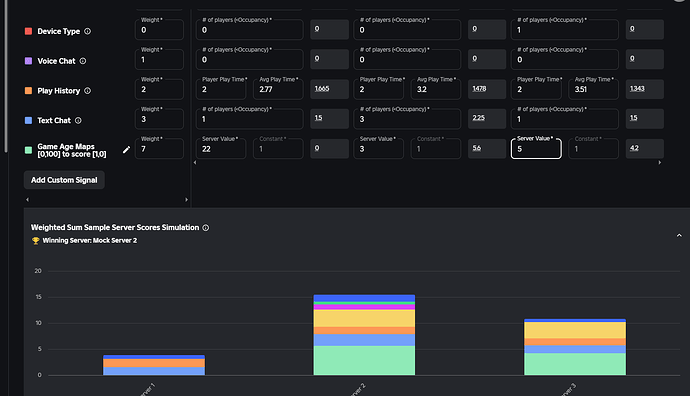
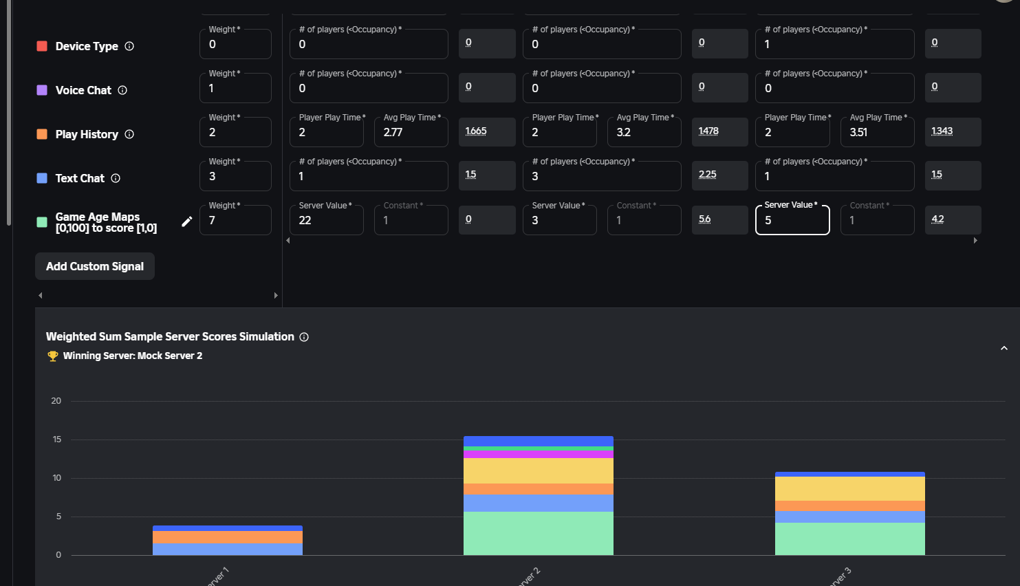
So i am trying to custom matchmake people in servers where the round just started, i added a custom attribute to the servers called “Game Age” in minutes, and then i set to minimize the difference between 1 and differences beyond 10 to be zero, so the servers with less
10 mins get joined, i applied the matchmaking, but when i try it on the live server, it puts me in servers with over 30 mins of play time. I basically cannot debug this ![]()
To make it even more awesome i think someone at roblox got the formula wrong for the calculation of the score, in the code it gives you it differs from the simulator with the graphs
min(|x-1|/10,1) – add custom signal code – ~= 1-|x-1|/10 – preview formular with graphs –


