Provide Warning for Policy Changed-based Shadowbanning

“As a Roblox developer, it is currently too hard to” prepare for Roblox hiding and killing our games. I checked on a small tech demo from 2020 I made called Self-Driving Simulator. It idled at maybe 20-30 players and sometimes 50. It dived to 1 when I was checking, which is a 5-year record low.

Then I checked my messages.

Among the mountain of GDPR data deletion requests was this thing that was telling me about maturity labels. The problems with this communication and rollout are:

  • Messages are frequently ignored, and even more so now with player messages dead. This is normally either GDPR requests or completed DevEx. We have no reason to check this out.
  • This was done on a Friday night, when people are out for weekend plans, not knowing their game is nosediving.
  • There was no warning, and games are actively being killed until an appeal can maybe be handled. We couldn’t send in an appeal maybe a week before action; games became immediately unsearchable and disappeared from recommendations until the developer notices, sends an appeal, and it gets accepted.
  • Along with developers noticing, there is no good way to notice a game being shadowbanned like this. We don’t have alerts for player counts tanking, and searching can be unreliable for smaller games. I sent an appeal not knowing if this was a problem or not, and I have no clue if any other games I support are affected.

“If Roblox is able to address this issue, it would improve my development experience because” I can rely on Roblox not killing my game. Games not being discoverable for hours to days risks major losses in revenue, players, and potentially killing the game entirely if it can’t get numbers back up.

15 Likes

This is completely unacceptable on Roblox’s part and leads to a bad precedent. From what I understand, this was done to a majority of social hangout games (or at least games labeled as so) on a Friday night.

Good luck getting proper support on the weekend. Realistically, you won’t get a response until a week after due to how long Roblox support takes. This is completely disrespectful to Roblox developers who’ve done nothing wrong to warrant their game getting this treatment.

3 Likes

Hey Nexus, thanks for the feedback. While this was a change that we weren’t able to offer prior notice, I would really like to make the experience better.

What channels for notification would be preferred? Email? Creator Hub? Should we also add something on the EDP if your experience’s visibility has been impacted? (Creators can always play their experiences, so I understand that it is hard to tell.)

3 Likes

If your experience has been shadowbanned from discovery, there should be notifications in all relevant channels (email, automated devforum DM, etc) because that is critical.

2 Likes

Can you list out all relevant channels in this case? And is it still worth sending out these notifications a few days later?

1 Like
  • Roblox messages / notifications
  • Emails of all developers with edit perms to the experience
  • Devforum DM
  • Guilded attached to all developer accounts with edit perms (I’m unsure if that can be automated, probably not feasible)
4 Likes

Okay, we’ll see if we can send out emails in the next few days with more clarity / information (it takes a while to set up). I know people are confused which experiences have been impacted as well.

5 Likes

im facing the same issue also my game usually sits around 1k-3k active now its 100 and peaks 500 cuz they cant search or see it in their recently played games.

2 Likes

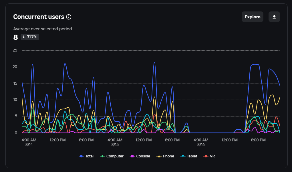
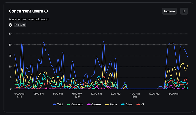
Update on this: Self-Driving Simulator was indeed shadowbanned, and the appeal took 17 hours to complete. The game was dead with 0 players for 19 hours, and it would have been days if I didn’t check. It now has about half the players as it had during the week. This should never have flied.

Edit: graph for reference of the effect of this change.

2 Likes

I too had this issue. Without any warning or notice they took our game down from searches/recent. I was gone for several hours and my only update or clue the game was removed was my friend who dmed paniced saying our game was banned. I would have not checked for another day or two, until today, August 18th, and found this out myself. This was a very ill, sudden, and messy update that hurts a lot of developers.

Then the worst part begins now. I did exactly as told to for my appeal. Still the automated reply told me I had selected the wrong category for my request. I can confirm this did not happen because I talked about briefly before I found the right option and put it in, so I know I didn’t mistakenly put the wrong category in.

Finally a reply came, wrong category, we will put you in with someone who can help. They did.

The asked for our game link so I gave them the link.

Finally they replied saying our game was still breaking content maturity and we had to remove “content.” They did not tell us WHAT was wrong.

I had to ask, and when I did, I found out they were playing the WRONG game. Despite me providing a link directly to our game.

Then they followed up again and still insist we are in the wrong.

Our game, Springs Rock, is a exploration/adventure game with mild ratings (for fleeting blood.) About almost a year ago we got forced to use a social hangout tab despite not being consider one at all according to Roblox’s own Documentation page. I tried to fix it then, but to no avail.

In our game we also have three houses intended for roleplay. If you play our game and talk to the players, the most requested feature is “I want to roleplay as if I live here, this place is beautiful.”

Three houses had three open bedrooms, not private spaces. And one open bathroom. Under the context of the new content maturity for social hangout this would require us to be 17+

The problem is we are not a social hangout! The purpose of the game is to explore, adventure, collect, and has support for roleplay, as its not a primary focus for us.

I made this clear in my appeal on why it was not fair to force us into a social hangout tab as it would KILL our game. We are a small game, and going 13+ previously took us from 40/70ccu down to 10 on the BEST OF THE DAYS we had.

This has done nothing but make our lives much harder and unfair.

I tried to appeal this today, making it clear we are neither a social hangout, an adult focused game, nor is the game primary location bedrooms/bathrooms.

Their response?

“We’re sorry but we’re unable to provide you with any further information or response regarding this inquiry. We encourage you to review the previous information sent to you as we have provided you with all that we can at this time. However, if you need further assistance with a different matter, please don’t hesitate to let us know.”

No idea at all how long we’ll be taken down for, if I should start a new email, or what. No direction given or provided.

This turned into a brief vent, I am sorry for that. I put a lot of work into this game, and we work harder to try to get it to go somewhere. I am worried about trying to maintain this game in a future where it can silently be soft banned without any proper notifications outside of roblox itself.

Roblox is my job, less of a hobby. I am not always online to see it. I would greatly appreciate something like this being very clear, with time to react and prepare (like how we did with the audio purge) as opposed to a panic and dms I get that scare me.

Personally I think getting a pop up tab on the creator dashboard of studio home page would be far better than roblox dms, because as stated above, content removal requests can flood your inbox.

4 Likes

could you please tell me what exactly you said, because every time i send an appeal they don’t do anything about it. they just keep telling me to retake the questionnaire, which i already did when i saw the email roblox sent to retake because of the updated questionnaire. it feels like the ones who complied are the ones suffering. i tried appealing, and they just said again to retake it. when i told them i already retook it and replied, they said they can’t do anything since my roblox is still marked as moderate. my game is still shadowbanned. my game is a social hangout, i picked no to everything except social hangout, then i put no too for private spaces.

this is my game btw: [RELAPSE] Grow a Feelings🔊 - Roblox

I checked my emails, and it doesn’t look like the appeals system presents what I initially sent, so I can’t provide a record of this. This seems to be a bigger issue because I am seeing the last response a lot more than I would hope.

It should have been made clear that all games marked as a Social Hangout would be flat out shadowbanned like this, and there should have been plans in place to streamline fixing this as nobody wants to have their game going from average 100+ or more players to 1-2 max for what’s looking like a week or longer at this rate (been 4+ days and no response on the appeal ticket)

If a game has been shadowbanned for automatic reasons, or reasons that the owner/devs can easily fix themselves, it would ideally be clearly stated somewhere on the games create page, or have some clear reason listed somewhere so that it’s known this is happening and potentially how to fix it.

(note: Social Hangout games not correctly marked as such were unaffected by this move, such as Spray Paint, which seems incredibly unfair that things like this happen despite zero actual moderation occurring for lack of correctly filled compliance and maturity forms, which only encourages lying on these forms like the above example)

1 Like

This week we added a banner on the experience overview page on Creator Hub if your experience’s visibility is impacted. Hopefully it’ll be clearer in the future.

1 Like