What range should I target for memory usage on a computer only game?

Currently with only the map the memory usage sits at ~1000mb. If I’m intending for mid-end to high-end PC users (and maybe console users) to be my only audience what memory usage range should I target as I further develop the game?

My estimate would be 1000 - 1500 mb but I don’t know too much about memory usage and RAM performance so I’d like the opinion of others.

Memory or RAM is a really hard thing to keep at a good stable level, but it all depends on your code. Random Access Memory consists on Roblox, connections, math, and raycasts.

This is way too much for a computer to run on ROBLOX, of all games, your computer still needs to run it’s program, like windows or linux. If it’s using too much ram, it will degrade your computer really slowly.

Roblox recommends around 300 - 700 for computers, but it really depends on the computer specs, normally test with the worst computer you have around, could be a phone, an old iPad, or just a really bad laptop on the Roblox Client. And check your Memory.

For Phones and tablets, their RAM and Memory usage is way less than a computers, so around 700 - 800 Memory is perfect. Anything higher doesn’t seem right.

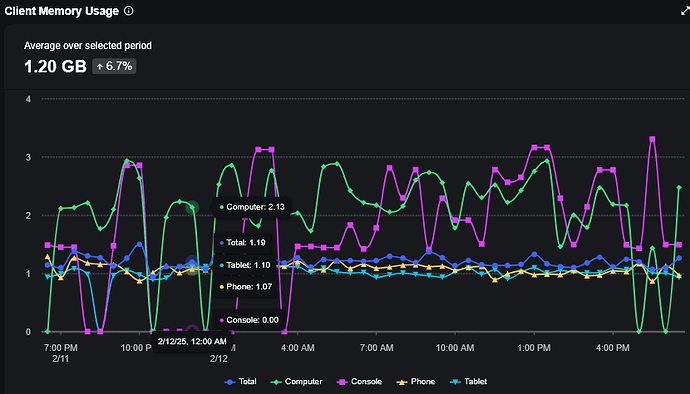
Uhm… I tried playing a literal baseplate and it say 1200 MB…
My game has 2500 MB, is this bad?

A potetional issue may but that if you’re running the Microprofiler in studio there is a significant memory overhead thanks to the development environment.

It honestly sounds fine. Our largest memory footprint game uses a lot of terrain and that can hit 3GB. Some of our games:
Poop Simulator - small environment, simple game:

Monkey Poop - more complex environment + lots of NPCs:

Bungee Mania - huge terrain, lots of scripts